
Product Name: Kinsta
Summary
Here’s a bottom line: Kinsta is great for those with a budget, prioritizing performance and security, and running complex eCommerce sites. Avoid Kinsta if you need a cPanel hosting environment or prefer shared plans
Are you searching for an unbiased Kinsta review?
Kinsta is a premium managed WordPress hosting provider, powered by Google Cloud. It offers everything from 24/7 monitoring to super-fast customer support to blazing-fast website speeds.
Kinsta hosting is often preferred for high-traffic websites… In fact, through real-world testing, we’ve also found out whether Kinsta’s servers can actually handle the load of big traffic sites or not.
So in this Kinsta review, we’ll share our experience and testing insights, along with discussing Kinsta’s key features, customer support, user interface, pros, cons, and more.
We’ll also explain when you should consider choosing Kinsta and in which situations you might want to avoid it.
Before we jump into this Kinsta hosting review, take a glance at the quick summary right at the beginning.

Table of Contents
- BloggersPassion Evaluation [Kinsta Pros and Cons]
- Kinsta Hosting: The Introduction
- Performance Insights: Kinsta Hosting
- Exploring Kinsta WordPress Hosting Features: What’s Missing?
- 1.) Server resources to handle increased traffic:
- 2.) Performance Enhancement Features:
- 3.) Security & Hack Concerns Are No More a Problem:
- 4.) How Kinsta Improved My Site’s Reach:
- 5.) Free Migration Saved My Extra Money:
- 6.) Free Daily Backups & Staging Area
- 7.) Easy UI
- 8.) Kinsta Customer Support Quality:
- Words on Kinsta Pricing:
- FAQs:
- Final Words:
BloggersPassion Evaluation [Kinsta Pros and Cons]
Is Kinsta Worth It?
Based on my experience with Kinsta hosting, it’s clear that this service is best suited for high-traffic or enterprise-level eCommerce websites, particularly those with over 100k monthly visitors.
The fully managed approach does take a lot of the maintenance work off your plate, which can be a time-saver.
One of the key features here is Automated resource handling. This will help in avoiding crashes or downtime during traffic spike situations
That said, it’s not the most budget-friendly option, especially for newer site owners. If you have the budget ($30-$35/month), Kinsta could be worth considering for its performance and security, but it’s probably overkill for smaller sites or those just starting out.
You have to be careful about the storage allocation. They only offer 10 GB in most of their starting plans. You can expand up to 20 GB for an additional $20 monthly expense.
| Pros | Cons |
| They offer you free daily website backups (which is great just in case if you accidentally lose any of your website files as you can easily restore them instantly). Backup retention varies between 14 and 30 days | Expensive when compared to shared hosting plans from web hosts like Bluehost, Hostinger, ChemiCloud, etc. |
| Offers excellent security (along with a Malware Security Pledge which means, they’ll fix your site for you if it gets hacked) | A Limited number of WordPress installations are allowed for basic plans such as Starter (only 1 install) and Pro (only 2 installs) |
| Free SSL certificates with wildcard support | Storage seems less in their plans |
| Free CDN with 260+ PoPs and HTTP/3 enabled | |
| Gives you access to 37 Google Cloud Platform data centers for each of your sites | |
| Offers a simple dashboard where you can manage everything from bandwidth to space | |
| It also offers you monthly billing cycles (which is really great if you don’t want to pay for 12 months at once, although you get 2 months of free hosting when you go for their yearly billing cycle) | |
| You’ll have access to the staging area | |
| You’ll get 24×7×365 customer support assistance from WordPress experts and actual engineers in 10 languages. | |
| Free unlimited website migrations with free malware cleanup | |
| Easily scalable (you can upgrade or downgrade your plans according to the number of visitors you are generating to your sites) | |
| WooCommerce optimized server environment | |
| Cloudflare integration with premium features available on all plans (Edge Caching, early hints, DDOS protection, etc) |
Kinsta Hosting: The Introduction

Kinsta is a premium cloud hosting platform that is powered by the Google Cloud Platform’s Premium Tier Network (GCP) and C2 and C3D virtual machines to offer high-speed website performance.
It provides hosting services for all kinds of web projects: applications, databases, static sites, and premium managed WordPress websites.
Due to its high pricing and advanced features, Kinsta is mainly chosen by high-traffic websites but beginners can also opt for it if they’re aiming for top-class performance.
It’s important to note that Kinsta does not offer domain registration services… and there are no shared hosting plans available either.
Kinsta currently has 37 data centers spanning 5 continents to lower your website’s latency and offer faster page loading times no matter where your visitors are coming from.
It also offers enterprise-level Cloudflare free integration to provide faster and more secure WordPress sites.
Kinsta’s WordPress pricing plans start at $30 per month and go all the way up to $675 per month. The Kinsta high pricing is usually considered the biggest “disadvantage” by most of the users.
As a Kinsta user, If I have to tell you what awesome benefits you will get when you sign up for Kinsta hosting, here’s what I mention:
- Free unlimited website migrations are performed by their expert team (so you can easily migrate from your existing web host to Kinsta hosting)
- Daily automatic backups
- Free wildcard SSL certificate, SSH for developers and SFTP
- Gives you access to a multi-user feature that allows you to add any number of users to your team
- Free global CDN solution for all your sites
- Access to Google Cloud Platform and Google’s global premium tier network and fastest virtual machines
- Uses ultimate technology like Nginx, PHP 8+ (the latest versions), LXD software
- Easy to use dashboard where you can manage everything from bandwidth to installing SSL certificates
- Excellent analytics to easily track your website visitors, bandwidth usage, response times, etc.
- Acts as an incredible WordPress hosting tool to easily manage your sites in one place
- You can choose from 37 global data center locations
- A one-click staging environment is also provided (so you can make live changes without any hassle)
- No fixed-term contract (upgrade, downgrade, or cancel your hosting plan anytime you want)
- 24/7 monitoring for uptime, DDoS attack detection, software-based restrictions, SSL support, self-healing PHP, etc.
- Secured behind Cloudflare and GCP hardware firewalls
- Automatic MySQL database optimizations to fine-tune your MySQL database based on the needs of your WP site
- Offers you 30 days money-back guarantee along with a free first month on select plans.
Now it’s time to dive into the depth of this Kinsta Review.
Performance Insights: Kinsta Hosting
Did I Get the Expected Performance Results from Kinsta?
For checking the performance of any web host, uptime and speed are two important yardsticks. Let us show you the results of some of the tests that we performed to check them.
Did you know? Kinsta has delivered the best performance for high-traffic websites — something we’ve also mentioned in our post on the fastest web hosting providers.
1.) Kinsta Uptime Test:
We pay a huge price to a premium web hosting company.
In most scenarios, premium hosting companies like Kinsta charge almost 10 times what cheap WordPress hosting companies like Bluehost charge.
Should we expect even a single minute of downtime?
However, as we know, some technical updates and upgrades may cause some downtime in a year. For this, uptime of 99.9% upwards is pretty decent. If you are achieving 99.99%, we call it awesome.
Kinsta guarantees 99.9% uptime but let’s see what they delivered.
We utilized the Uptime robot tool and measured its performance over a 6-month period.
Here is the uptime report

Result: We experienced 100% uptime and we call it superb. See the proof above.
Now, we decided to check the speed across various regions.
2.) Kinsta Speed Test:
While we were convinced with the uptime test, we also decided to conduct a speed test by GTMetrix.
My Kinsta Test Site Configuration:
- Plan: Single 35k
- Total Page Size: 2.71 MB
| Location | Speed Score | Page Loading Time |
| Asia | 99% | 1.3s |
| UK | 91% | 3.5s |
| USA | 99% | 2.4s |
| Australia | 97% | 3.3s |
| Canada | 79% | 5.3s |
| Brazil | 84% | 5.2s |
| Average | 92% | 3.5s |
Our Findings: Blazing Fast Speed! But a little bit slow in Canada and Brazil. Seems like the “heavy” page size affects this during our testing.
The scores above are self-explanatory. We got an average score of 92 in GTMetrix. There are no complaints at all as far as core web vitals are concerned. LCP was 1.37 seconds, TBT 233 ms, and CLS .08.
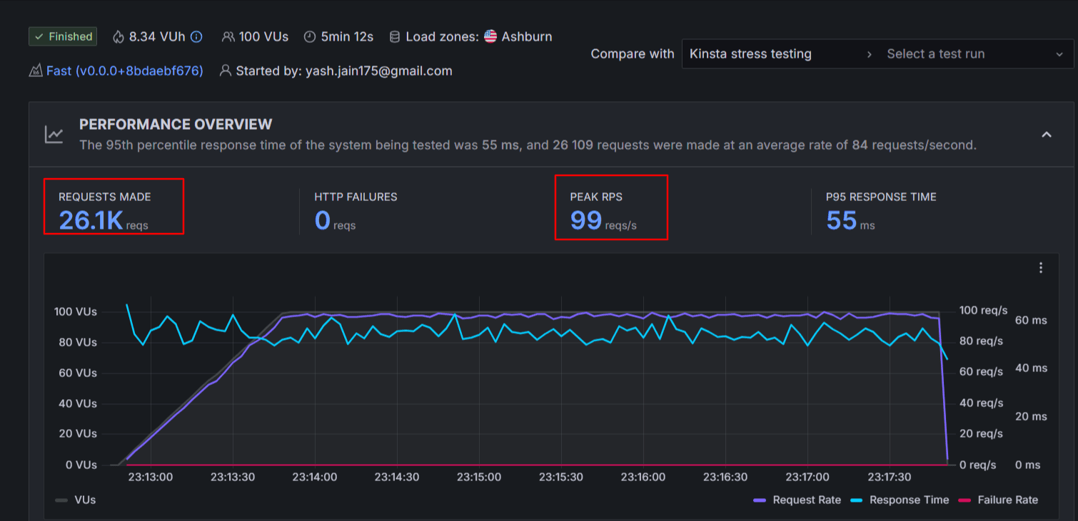
3.) Kinsta Stress Test:

- Number of requests: 26.1k
- Test Duration: 5 Min
- Average Response time: 55ms
- HTTP Failures: Zero
- Score Achieved: 95 (Passed)
We also tested Kinsta’s performance under heavy load.
During our stress test, we sent the highest number of requests per second (99 requests/sec) to Kinsta’s servers — and not once did the servers crash. The response time is great (avg 55 ms only).
Kinsta supports this reliability with a 99.9% uptime guarantee backed by an SLA.
Overall, It looks to me that Kinsta’s servers are highly responsive and dependable for websites dealing with large volumes of traffic.
4.) Kinsta Hosting Speed and Uptime Compared with Others:
We have compared Kinsta performance with its similar kind of rivals. Here’s the benchmarks
| Performance | Kinsta | WordPress.com | WPX |
| Avg Speed Score | 92% | 98% | 95% |
| Avg Page Loading Time | 3.5s | 3.66s | 1.2s |
| Avg Uptime | 100% | 99.999% | 99.999% |
Exploring Kinsta WordPress Hosting Features: What’s Missing?
Overall, I didn’t find any major features missing in Kinsta. However, if you’re looking for a website builder for quick site setup, that’s something Kinsta doesn’t offer. Also, Kinsta doesn’t support cPanel.
1.) Server resources to handle increased traffic:
I switched it to Kinsta because my previous web host failed to deliver the performance I expected and also I liked Kinsta’s ease of server scaling. This means that even if my WordPress site traffic grows in the future, Kinsta makes it easy to scale up or down in just a few clicks.
Kinsta’s infrastructure is heavily optimized and comes with a generous amount of server resources to handle CPU-intensive workloads.
This is also highly beneficial if you are running a high traffic eCommerce site. If I use a different web host, they would definitely shut down my server because of a sudden spike in traffic.
Overall, Kinsta has handled the technical side of things, which has made managing my WordPress site a lot easier.
2.) Performance Enhancement Features:
Kinsta’s managed server performance is good. Plus because of their every 3-minute uptime monitoring benefit, my site hardly hit a crash or downtime.
Besides a 99.9% SLA-backed uptime, Kinsta also ensures my core web vital metrics are scored green always.
I wanted to switch to some high performance web hosting server, but as you know 9 out of 10 web hosting companies are just out there making money and fooling users through their upselling tricks.
However, I literally have not found a single hidden fee or upsell trick inside Kinsta plans. That’s why I opted for Kinsta. All plans are 100% transparent – meaning no matter which plan you choose all security features, performance features, etc are included. These days, This isn’t the case with the majority of web hosting companies.
When you look inside their tools dashboard, you will find so many pre-installed optimization features such as:
- Restart PHP – Solve PHP related issues that impact a site’s speed
- Built-in Application Performance Monitoring (APM tool) – Give detailed performance statistics
- Site Cache – Inbuilt caching tool eliminates the need for WordPress caching plugins
- WordPress debugging – Give warnings, and errors a site might be facing
- Cloudflare integration – Get SSL certificates, access to a global CDN, Edge caching, and extra security.
- Plugin and Theme management – Enable auto-updates for your plugins and themes for all your sites or individual ones.
I found all these optimization features valuable and easy to turn on. All you have to do is toggle the switches situated on the tool’s dashboard.
3.) Security & Hack Concerns Are No More a Problem:
As my blog grows, security concerns such as DDoS attacks, firewall protection, etc have grown.
Along with 3 uptime checks every 3 minutes, Kinsta offers:
- Malware Security Pledge (Much needed if you own a BIG website)
- Force HTTPS
- DDos Protection
- Free wildcard SSL certificates
- SSH Access
- Offers hardware firewalls for your websites (It restricts hackers from accessing site data. A much needed enterprise-level security feature for BIG sites)
- 2FA
- Geo Blocking
- IP Blocking
- Malware scanning when migrating to Kinsta
- 24/7/365 expert support
- All sites are hosted in isolated software containers
- Automatic daily backups
- One-click staging environment
Read: How to Find And Fix Orphan Pages On Your Website
4.) How Kinsta Improved My Site’s Reach:
Kinsta doesn’t operate its own data centers; instead, it uses Google’s infrastructure. This means my site is served from Google’s cutting-edge servers, offering wide global coverage.

Kinsta offers 37 data centers, and this number is growing. This broader network has certainly helped extend my site’s reach.
Another aspect I found useful is that Kinsta uses its own CDN, powered by Cloudflare’s global edge network. Unlike many hosts that rely on the free version of Cloudflare, Kinsta’s CDN is more robust, with over 260 points of presence (PoPs), which has noticeably improved my site’s performance by 40%.
Above all, this can be enabled on all Kinsta plans at no additional cost.
5.) Free Migration Saved My Extra Money:
Back at switching times, I wanted to save money as much as possible. Migration cost is the additional unwanted expense nobody wanted to bear.
Kinsta offered me a free migration facility along with technical agents. All I had to do was to fill out the migration request form and their customer support team moved my sites to their hosting servers for free.


Free unlimited website migrations are available for all of Kinsta’s hosting plans. The service also includes free malware cleanup.
6.) Free Daily Backups & Staging Area
My site hits hundreds of thousands of visitors every month and we used to update posts and make changes at a developer level on a daily basis.
Since Kinsta offers free daily backup & push staging facility in all their plans, handling these 2 tasks is no more trouble.
Backups:
Kinsta offers free backups & 14 days backup retention facility. We have also discontinued using premium backup plugins which reduced our website operating cost directly and improved overall site performance (Backup plugins put an extra load on your site)

[At least once a day, they take a backup of your whole site so you can restore your files in case of loss. The great thing about their backup option is that they also offer separate backups on all environments including live and staging so your development efforts are also safe.
They also offer additional backups in case you need them at an additional fee (that means, you can increase the backup frequency of your sites to every 6 hours or even every hour instead of 24 hours).]
Push Staging:
Whenever I want to test new WordPress versions or plugins before updating or trying out new PHP versions on my site or making design related changes to your website, the staging feature comes in handy.
To put it simply, the staging feature helps you make any changes to your site by preventing your website from being broken or unavailable (due to technical issues or broken plugins, themes, etc).
Kinsta offers you a free staging feature with all the plans so you can test your website however you want and publish it once it’s ready.
Kinsta also offers a premium staging add-on with boosted resources and the possibility to create up to 5 environments.
Did you know Kinsta also provides DevKinsta – A free local WordPress development suite (like WAMP) that allows you to design, develop, and deploy WordPress sites from the comfort of your local machine.
I haven’t used it yet, but this could be very useful if you receive complex website requirements from your clients.
As of now, it is available for macOS, Windows, and Ubuntu, currently used by more than 55,000+ developers, web designers, and freelancers.
7.) Easy UI
Kinsta has developed its own control panel, and from my experience, it’s straightforward and user-friendly. It allows you to manage WordPress sites, applications, databases, and static sites without much hassle. Even as someone with intermediate skills, I found it easy to navigate, and I think beginners could manage it too.
There are many hosting options out there, but if you’re looking for the best web hosting for beginners, your search ends here. Check out the complete list now!
From easy and quick backups to traffic analytics to CDN usage and more, you can find almost everything you need on their dashboard.
If you’re curious to know what the dashboard of Kinsta looks like, have a look.

8.) Kinsta Customer Support Quality:

Kinsta charges you a higher bucks, so obviously you can expect a premium level of technical support. I am not overstating, but I found their issue-solving rate is 100%.
Their solutions might be hard to implement, but they worked for me for sure. They do offer live chat support (average response time is > 2), but to solve major technical concerns they never took under an hour.
The support team is knowledgeable about WordPress and can assist with troubleshooting, server maintenance, and more. They provide 24/7/365 support, so issues like hacked sites or SSL problems are addressed quickly.
Kinsta’s 24/7/365 support is available in 10 languages: English, Portuguese, Spanish, Italian, French, German, Japanese, Danish, Dutch, and Swedish. It is easily accessible through Kinsta’s dashboard via their integrated chat.
Words on Kinsta Pricing:
Here is the regular pricing from Kinsta.
So how much does Kinsta hosting cost you? Kinsta hosting offers 3 major types of WordPress hosting plans which are listed below.
- Single Site Plans
- Multi-Site Plans
- Agency plans
All these plans have been divided into further 5-6 plans.
Let’s talk about each one of the above mentioned 3 hosting plans offered by Kinsta hosting so you can decide on the right hosting plan that suits your WordPress website’s needs.
Quick Note: SSL, Migrations, Daily Backups, and enterprise-level free Cloudflare integration are 100% free in all Kinsta Plans
1.) Single Site Plans
- Price: Starts at $35 per month and goes up to $625/month
- Suitable for: Small personal websites or blogs with low traffic and minimal resource requirements. Have plans that can handle up to a million traffic
- Key features: 1 WordPress install, 10-15 GB disk space, suitable for up to 35,000 monthly visits, free wildcard SSL certificate, Staging area access, 14 days backup retention, Free CDN (125 GB Bandwidth), and Edge Caching.
2. Multi Site Plans
- Price: Starts at $70 per month and goes up to $675/month
- Suitable for: Growing businesses and professional websites with moderate traffic and resource needs.
- Key features: 2-60+ WordPress installs, 20-100 GB disk space, suitable for up to 70,000-1 million+ monthly visits, free wildcard SSL certificate, Edge Caching, and additional features like multisite support, CDN integration, and Site cloning support.
3. Agency plans
- Price: Starts at $340 per month and goes up to $675/month
- Suitable for: Large-scale enterprises, high-traffic websites, and mission-critical applications.
Quick note: Kinsta hosting offers you a 30 days money-back guarantee no matter the hosting plan you choose.
After closely examining Kinsta’s plans, I have to say they are quite expensive. While Kinsta does offer all core features across every plan, the biggest limitation is the storage space.
Even with their $625/month plan, you’re only getting around 10–15 GB of storage. That’s honestly the biggest drawback.
And if you need more disk space, they offer it as an add-on. 20 GB extra for $20/month. And they also charge $30/month for adding 1 site to a user account.
When it comes to renewals, Kinsta doesn’t hike prices. You get to renew your plan at the same rate every year, which is rare in the hosting world.
Unlike entry-level hosting providers, Kinsta doesn’t offer a free domain. So if you want to link a domain to your site here, you’ll need to purchase it separately from another provider (an extra cost of around $11 to $15 per year.)As for hidden pricing—there’s none. Kinsta doesn’t play tricks with upsells or force you into post-purchase charges. They’re very transparent. Though yes, you can opt for optional add-ons if you want to expand your hosting features.

FAQs:
What is Kinsta?
Kinsta is a cloud platform that offers premium managed WordPress hosting that is reliable, secure, and easily scalable with prices starting at $35 per month.
Do I need Managed WordPress hosting like Kinsta?
For smaller sites with very little website traffic or hobby sites, Kinsta may not be the right hosting choice (considering the cost of their pricing plans) but if you’re looking to make money from blogging and considering your website as a business, Kinsta can be a great investment.
Is there any Kinsta coupon code available for Kinsta hosting?
No, as of now, there are no discounts or coupon codes provided by Kinsta hosting. But you can get 2 months of hosting for free if you opt for their annual hosting i.e yearly hosting plan. Plus, a free first month is available on select plans. Plus, a free first month is available on select plans.
Does Kinsta offer free website migrations?
Yes, Kinsta offers unlimited free WordPress migrations for ALL users. No matter what web host you’re currently using or if you’ve one WordPress site or 100 – Kinsta’s expert migration team will move your sites to Kinsta free of cost and they also remove malware for free.
Does Kinsta offer free backups?
Yes, Kinsta hosting offers daily automatic WordPress backups, as well as system-generated backups for all the websites on your account. You can create a downloadable backup once per week.
What’s the cheapest WordPress hosting plan from Kinsta?
The starter plan from Kinsta is the cheapest and starter managed hosting plan from Kinsta which costs you $35 per month where you can install 1 website that can easily handle up to 35,000 monthly visits. You’ll get 10 GB of storage space, free CDN along with free automatic daily backups and enterprise-level Cloudflare integration.
What’s the money-back guarantee offered by Kinsta?
Kinsta offers you a 30 days money-back guarantee, so you can get 100% of your money back if you ask for a refund within 30 days. If you cancel your hosting account after the first 30 days, Kinsta automatically applies prorated credits on your account.
What are the best alternatives to Kinsta?
Kinsta is a managed web hosting and hence its best alternatives lie in the Managed category. The best options you can consider are WPX and WPEngine. WPX is a little bit cheaper compared to Kinsta, costing you $20.83/month. And WPEngine also costs you somewhere around $20/month.
What other people are saying about Kinsta?
Kinsta has positive reviews all over the internet. People on review sites like TrustPilot give a rating of 4.8/5 and 4.8 on G2. Most of the reviews are indicating Kinsta reliable performance and good quality customer support. However, some of the reviewers have a mix opinion about Kinsta pricing.
Other Web Hosting Articles:
- WPEngine Review: Is it the best Managed WordPress Hosting?
- HostArmada Review: Is it a Game-Changing Web Host?
- Scala Hosting Review: Is It the Best Host for Your Site?
- Namecheap Hosting Review: Is It The Cheapest Hosting For WordPress?
- Kinsta vs WPEngine: Which is Better Managed Hosting?
- DreamHost Hosting Review (2026): What I Loved, What I Didn’t
Final Words:
Kinsta servers are found reliable, especially in sudden traffic situations hence it would be a good choice for high traffic eCommerce sites.
Users don’t have to manage anything at all as Kinsta experts are there for everything. Overall content production would be increasing because of this nature.
Still, I don’t think Kinsta is for everyone. They have really high price tag plans and extra requirement of storage, number of sites would always increase your overall monthly budget.
In short, Avoid Kinsta if you just launching your site. It will be best once your site traffic is growing. You can always migrate here for free of cost.
So what are you waiting for? Did you find our review of Kinsta hosting helpful? Have any questions? Let us know your thoughts in the comments.

![WPEngine Review 2026 [My Blog Hosting Experience, Key Features, Pros, Cons, Performance, & More]](https://bloggerspassion.com/wp-content/uploads/2019/06/wpengine-review.jpg)

