Is your WordPress multisite getting slower when you add a new site? Worrying about sluggish admin panels? Looking to buy high-traffic hosting? If yes, you are in the right place.
As you run multiple websites on a single WordPress installation, you need to be careful about the loading speed. So that your whole network will be smooth and balanced.
As I’ve been using WordPress for over 15 years, I’ve had the opportunity to build several sites for my SaaS startup client.

With my site management experience, I can provide a perfect solution to address the slow admin dashboard and WP-cron overloading issues.
It is “CPU Optimization“
Yes! The more your network grows, the more it demands from the CPU, which is the brain of your hosting server. I can help you eliminate the CPU bottleneck through this blog post.
Letโs start with the basic details.
Table of Contents
- What Is WordPress Multisite?
- Role of AI in Hosting
- How to Determine the CPU Limit of Your Server?
- How can Hosting Improve Slow CPU Performance?
- Introducing Cloudways CPU-optimized Server
- Cloudways AI Copilot
- Migration Checklist & Best Practices
- Comparative Case Study – What Have I Tested & What I Got?
- Best Practices to Keep CPU in Check (After Moving To CPU-Optimized Hosting)
- Future of Hosting & Why AI Matters
- Cloudways CPU Optimized Server Alternatives
- Frequently Asked Questions
- Wrapping Up
What Is WordPress Multisite?
Creating and managing multiple sites on a single WordPress installation is known as WordPress Multisite. Each site will have its own theme, plugins, content, settings, and users, but they all share the same core file and database.
Example: A college management website for each department.
Simply put, WordPress Multisite = One WordPress + Several sites to save your efforts and server space.
Role of AI in Hosting
You might ask, ‘Why am I discussing the role of AI in hosting here in this article about optimizing the CPU?’ There is a reason; you will come to know it later in the blog post.
Take a look at how AI can help hosting service companies in a smarter way.
| Area | What AI Can Do | Benefits |
|---|---|---|
| Performance & Resource Management | Monitor server metrics like CPU, RAM, storage, and network traffic in real time. Automatically balance load and redirect traffic. Predict traffic spikes and scale resources in advance. Use smarter caching, compression, and content delivery strategies. | Better site speed and reliability. Less downtime during high-traffic periods. More efficient use of hardware, which can reduce costs. Better user experience and SEO. |
| Security & Threat Detection | Monitor log files and network traffic in real time. Detect and remove malware automatically. Identify and mitigate DDoS attacks and brute-force attempts. Use historical data to predict security risks before they happen. | Faster response to threats before major damage occurs. Lower risk of service interruptions. Better trust from users. |
| Reliability & Uptime | Predict hardware failures such as overheating or disk errors and schedule maintenance proactively. Monitor systems in real time to catch small issues early. Automatically reroute traffic or shift workloads if a server node has problems. | Improved uptime. More stable servers. Better business continuity. |
| Automation of Repetitive Tasks | Automate backups, theme and plugin updates, and OS patches. Enable one-click server deployment. Support customers through AI chatbots. | Less human error. Faster operations. Reduced costs. Better consistency. |
| Scalability & Cost Efficiency | Dynamically scale resources based on usage patterns and forecasts. Use smarter infrastructure load balancing to avoid over-provisioning. Improve energy efficiency through AI-based scheduling. | Lower costs for hosting providers and customers. More reliable performance during traffic peaks. |
| User Experience & Personalization | Optimize content delivery based on user location, device, and behavior. Use smart caching and prioritize critical resources for faster loading. Recommend content, features, or hosting plans based on usage patterns. Improve UX through behavior-based testing and design tweaks. | Faster perceived performance. Better conversions and happier visitors. More engaging websites. |
| Compliance, Analytics & Reporting | Analyze usage data to support regulatory compliance. Provide dashboards that summarize performance and threat exposure for both providers and customers. Show insights into feature usage and site slowdowns. | Helps meet legal and regulatory obligations. Better transparency for both provider and customer. Improved service based on real data. |
| Area | What AI Can Do | Benefits |
| Performance & Resource Management | Monitor server metrics like CPU, RAM, storage, and network traffic in real time. Automatically balance load and redirect traffic. Predict traffic spikes and scale resources in advance. Use smarter caching, compression, and content delivery strategies. | Better site speed and reliability. Less downtime during high-traffic periods. More efficient use of hardware, which can reduce costs. Better user experience and SEO. |
| Security & Threat Detection | Monitor log files and network traffic in real time. Detect and remove malware automatically. Identify and mitigate DDoS attacks and brute-force attempts. Use historical data to predict security risks before they happen. | Faster response to threats before major damage occurs. Lower risk of service interruptions. Better trust from users. |
| Reliability & Uptime | Predict hardware failures such as overheating or disk errors and schedule maintenance proactively. Monitor systems in real time to catch small issues early. Automatically reroute traffic or shift workloads if a server node has problems. | Improved uptime. More stable servers. Better business continuity. |
| Automation of Repetitive Tasks | Automate backups, theme and plugin updates, and OS patches. Enable one-click server deployment. Support customers through AI chatbots. | Less human error. Faster operations. Reduced costs. Better consistency. |
| Scalability & Cost Efficiency | Dynamically scale resources based on usage patterns and forecasts. Use smarter infrastructure load balancing to avoid over-provisioning. Improve energy efficiency through AI-based scheduling. | Lower costs for hosting providers and customers. More reliable performance during traffic peaks. |
| User Experience & Personalization | Optimize content delivery based on user location, device, and behavior. Use smart caching and prioritize critical resources for faster loading. Recommend content, features, or hosting plans based on usage patterns. Improve UX through behavior-based testing and design tweaks. | Faster perceived performance. Better conversions and happier visitors. More engaging websites. |
| Compliance, Analytics & Reporting | Analyze usage data to support regulatory compliance. Provide dashboards that summarize performance and threat exposure for both providers and customers. Show insights into feature usage and site slowdowns. | Helps meet legal and regulatory obligations. Better transparency for both provider and customer. Improved service based on real data. |
| Area | What AI Can Do | Benefits |
| Performance & Resource Management | Monitor server metrics like CPU, RAM, storage, and network traffic in real time. Automatically balance load and redirect traffic. Predict traffic spikes and scale resources in advance. Use smarter caching, compression, and content delivery strategies. | Better site speed and reliability. Less downtime during high-traffic periods. More efficient use of hardware, which can reduce costs. Better user experience and SEO. |
| Security & Threat Detection | Monitor log files and network traffic in real time. Detect and remove malware automatically. Identify and mitigate DDoS attacks and brute-force attempts. Use historical data to predict security risks before they happen. | Faster response to threats before major damage occurs. Lower risk of service interruptions. Better trust from users. |
| Reliability & Uptime | Predict hardware failures such as overheating or disk errors and schedule maintenance proactively. Monitor systems in real time to catch small issues early. Automatically reroute traffic or shift workloads if a server node has problems. | Improved uptime. More stable servers. Better business continuity. |
| Automation of Repetitive Tasks | Automate backups, theme and plugin updates, and OS patches. Enable one-click server deployment. Support customers through AI chatbots. | Less human error. Faster operations. Reduced costs. Better consistency. |
| Scalability & Cost Efficiency | Dynamically scale resources based on usage patterns and forecasts. Use smarter infrastructure load balancing to avoid over-provisioning. Improve energy efficiency through AI-based scheduling. | Lower costs for hosting providers and customers. More reliable performance during traffic peaks. |
| User Experience & Personalization | Optimize content delivery based on user location, device, and behavior. Use smart caching and prioritize critical resources for faster loading. Recommend content, features, or hosting plans based on usage patterns. Improve UX through behavior-based testing and design tweaks. | Faster perceived performance. Better conversions and happier visitors. More engaging websites. |
| Compliance, Analytics & Reporting | Analyze usage data to support regulatory compliance. Provide dashboards that summarize performance and threat exposure for both providers and customers. Show insights into feature usage and site slowdowns. | Helps meet legal and regulatory obligations. Better transparency for both provider and customer. Improved service based on real data. |
| Area | What AI Can Do | Benefits |
| Performance & Resource Management | Monitor server metrics like CPU, RAM, storage, and network traffic in real time. Automatically balance load and redirect traffic. Predict traffic spikes and scale resources in advance. Use smarter caching, compression, and content delivery strategies. | Better site speed and reliability. Less downtime during high-traffic periods. More efficient use of hardware, which can reduce costs. Better user experience and SEO. |
| Security & Threat Detection | Monitor log files and network traffic in real time. Detect and remove malware automatically. Identify and mitigate DDoS attacks and brute-force attempts. Use historical data to predict security risks before they happen. | Faster response to threats before major damage occurs. Lower risk of service interruptions. Better trust from users. |
| Reliability & Uptime | Predict hardware failures such as overheating or disk errors and schedule maintenance proactively. Monitor systems in real time to catch small issues early. Automatically reroute traffic or shift workloads if a server node has problems. | Improved uptime. More stable servers. Better business continuity. |
| Automation of Repetitive Tasks | Automate backups, theme and plugin updates, and OS patches. Enable one-click server deployment. Support customers through AI chatbots. | Less human error. Faster operations. Reduced costs. Better consistency. |
| Scalability & Cost Efficiency | Dynamically scale resources based on usage patterns and forecasts. Use smarter infrastructure load balancing to avoid over-provisioning. Improve energy efficiency through AI-based scheduling. | Lower costs for hosting providers and customers. More reliable performance during traffic peaks. |
| User Experience & Personalization | Optimize content delivery based on user location, device, and behavior. Use smart caching and prioritize critical resources for faster loading. Recommend content, features, or hosting plans based on usage patterns. Improve UX through behavior-based testing and design tweaks. | Faster perceived performance. Better conversions and happier visitors. More engaging websites. |
| Compliance, Analytics & Reporting | Analyze usage data to support regulatory compliance. Provide dashboards that summarize performance and threat exposure for both providers and customers. Show insights into feature usage and site slowdowns. | Helps meet legal and regulatory obligations. Better transparency for both provider and customer. Improved service based on real data. |
| Area | What AI Can Do | Benefits |
| Performance & Resource Management | Monitor server metrics like CPU, RAM, storage, and network traffic in real time. Automatically balance load and redirect traffic. Predict traffic spikes and scale resources in advance. Use smarter caching, compression, and content delivery strategies. | Better site speed and reliability. Less downtime during high-traffic periods. More efficient use of hardware, which can reduce costs. Better user experience and SEO. |
| Security & Threat Detection | Monitor log files and network traffic in real time. Detect and remove malware automatically. Identify and mitigate DDoS attacks and brute-force attempts. Use historical data to predict security risks before they happen. | Faster response to threats before major damage occurs. Lower risk of service interruptions. Better trust from users. |
| Reliability & Uptime | Predict hardware failures such as overheating or disk errors and schedule maintenance proactively. Monitor systems in real time to catch small issues early. Automatically reroute traffic or shift workloads if a server node has problems. | Improved uptime. More stable servers. Better business continuity. |
| Automation of Repetitive Tasks | Automate backups, theme and plugin updates, and OS patches. Enable one-click server deployment. Support customers through AI chatbots. | Less human error. Faster operations. Reduced costs. Better consistency. |
| Scalability & Cost Efficiency | Dynamically scale resources based on usage patterns and forecasts. Use smarter infrastructure load balancing to avoid over-provisioning. Improve energy efficiency through AI-based scheduling. | Lower costs for hosting providers and customers. More reliable performance during traffic peaks. |
| User Experience & Personalization | Optimize content delivery based on user location, device, and behavior. Use smart caching and prioritize critical resources for faster loading. Recommend content, features, or hosting plans based on usage patterns. Improve UX through behavior-based testing and design tweaks. | Faster perceived performance. Better conversions and happier visitors. More engaging websites. |
| Compliance, Analytics & Reporting | Analyze usage data to support regulatory compliance. Provide dashboards that summarize performance and threat exposure for both providers and customers. Show insights into feature usage and site slowdowns. | Helps meet legal and regulatory obligations. Better transparency for both provider and customer. Improved service based on real data. |
How to Determine the CPU Limit of Your Server?
When you reach the CPU limit, you will experience slow website performance, delayed background tasks, 502/504 errors, and timeouts.
Always keep an eye on your CPU limit. So, how to benchmark CPU usage yourself?
Let me share some tips with you.
- Most of the hosting providers have the option “Resource Usageโ in their Dashboard
- Obtain SSH access and examine the “Load Averageโ score. It should be less than the CPU cores
- Use the third-party monitoring tools like UptimeRobot or New Relic.
- Email notification from the hosting provider, saying that โYou exceed CPU Limitsโ
- In shared hosting, use PHP to get the load average value.
How can Hosting Improve Slow CPU Performance?
When managing WordPress multisite, it is essential to understand the factors that affect CPU performance, so you can easily resolve any issues.
Shared resources, poorly optimized code, traffic spikes, slow disk storage, cron jobs, heavy scripts, and even backups can affect the CPU performance.
Hence, you must have a reliable hosting service (a Cloud hosting type is preferable) to enhance your CPU performance. And there you should implement these server tasks to attain better output.
Better Resource Allocation Or Isolation
You have to assign dedicated CPU cores to avoid the situation of one customer drags another down. Use virtualization (VPS) or containerization to isolate the CPU usage.
Vertical & Horizontal Scaling
Get a hosting server with powerful CPUs, newer hardware featuring modern CPU architectures, and faster storage, which will reduce the lag between I/O and CPU. Additionally, consider utilizing a server service that distributes the load across multiple servers and employs load balancers for traffic distribution.
Multiple Layer Caching
Hosting that supports Caching at multiple layers, such as HTML pages, database query results, and data in memory, allows the server to do less work per request and also reduces repeated computation.
Monitoring & Alerts
I have seen modern web hosting providers often monitor CPU usage and send notifications to users. During the usage climb, they can investigate and let you know the root cause. They can even identify slow queries or poorly performing scripts.
CDN
CDN plays a significant role in serving the static content and making your site load fast. It enhances the backend speed by reducing the server load. The WordPress multisite gets consistent performance through the edge servers.
Note: When compared to other hosting types, cloud hosting can offer superior CPU performance. You will get advantages from flexible resource allocation, autoscaling, load balancing, and isolation to maintain optimal CPU performance.
Ultimately, I suggest you buy an exceptional cloud hosting service with the above-mentioned qualities so that you can achieve optimal CPU optimization.
So, how to find the best hosting that contains the features I have mentioned above? Which company does the best when it comes to improving CPU performance?
I have an ideal choice for you! It is Cloudways CPU-optimized server, which has been recently introduced in their Flexible plan. You must check more details about this efficient server type.
Introducing Cloudways CPU-optimized Server
A couple of months back, Cloudways launched a new server type called “CPU Optimizedโ for DigitalOcean, Linode and Vultr users. Its key features are
- It has dedicated vCPU resources for tasks that require higher processing. It prevents the performance dips during heavy-traffic periods.;
- The ratio of CPU core to RAM (1:2) is favorable for CPU usage to handle your dynamic content
- CPUs are higher clocked for improved core performance
- The caching mechanism is excellent for reducing the delays under concurrency
- It offers vertical scaling to increase or decrease the CPU and memory capacity without altering the DNS configuration.
- The combination of faster CPU cores, more cores, and CPU isolation lowers CPU time per request, resulting in improved TTFB.
Note: The trial users will not be able to launch CPU-optimized servers.

If you run an e-commerce or LMS site with a mix of cached and uncached content or have a large number of database queries, the CPU cycles will perform more efficiently. Moreover, you can scale up or down CPUs & RAM as needed.
One more positive thing I found in the Cloudways CPU Optimized server plan is the affordability. Here, you will follow an optimized plan to utilize more CPU cores and avoid overpaying for large amounts of memory. You will get better value than from a shared CPU.
Check the different pricing plans and pick an ideal one.

Apart from the Cloudways CPU Optimized plan, you should also know about โCopilotโ
Cloudways AI Copilot
It is the AI assistant incorporated in the Cloudways hosting platform to monitor your server, detect the problems and suggest suitable fixes for them.
As it can detect high CPU usage, slow database queries, give a warning about overlapping Cron jobs, and identify spam bots, you can utilize its efficiency to improve your CPU performance.
It is not a replacement for your developer-related tasks but it makes your job easier during the CPU overloads. It uses a credit-based model and here are its pricing details.
| Plan | Cost/Mo | Included Credits |
|---|---|---|
| Starter | $0 | 5 AI Insights + 2 SmartFixes |
| Growth | $9.99 | 12 Credits |
| Scale | $19.99 | 25 Credits |
So, are you ready to move your multisite to Cloudways? Letโs see how to do it!
Migration Checklist & Best Practices
Go through the Pre & Post migration checklist! You will need to be prepared and follow some best practices to ensure a smooth file transfer and prevent downtime.
1. Audit Your Current Hosting
- List your domains and subdomains
- Identify high-traffic subsites and plugins with high CPU usage
- Check your existing server resources: CPU, RAM, disk space, PHP, and MySQL/MariaDB version.
- Note down your custom configurations and CRON jobs (If any)
- Deactivate and remove unused plugins and themes.
- Clean your database and run a security scan
2. Create a Staging Clone on Cloudways
- Launch a CPU-optimized server on Cloudways (Use DigitalOcean, Vultr, or Linode).
- Deploy a WordPress Multisite application.
- Clone your live site using the Cloudways Migrator Plugin. You can also manually do via SFTP and database import.
- Match PHP and database versions to reduce compatibility issues.
- Enable Redis and Varnish cache.
3. DNS, Domain & SSL Strategy
- Before your site goes live, set a low DNS TTL value (300 seconds) for your domain’s A record.
- On the staging site, test everything under a temporary domain or subdomain.
- Once validated, point the domain’s A record to the new Cloudways server IP.
- After DNS propagation, reissue the SSL certificate through Cloudways (using Letโs Encrypt or a custom certificate).
4. Cron Jobs & Background Tasks
- Disable WordPressโs built-in cron system by adding the following to wp-config.php: define(‘DISABLE_WP_CRON’, true);
- Set up a real cron job in the Cloudways platform to run wp-cron.php at regular intervals (every 5 minutes).
- If you have heavy background tasks, send them to a queue system using plugins like WP Queue.
5. Functional & Load Testing
- Perform load testing to see how the server performs under stress.
- Monitor CPU, memory, and disk I/O from the Cloudways Monitoring dashboard.
- Enable application-level logging and error tracking.
- Use Query Monitor to find slow database queries and poorly performing plugins.
6. Check for Common Migration Issues
- Confirm there are no 404 errors for permalinks or media files.
- Check that all the URLs reflect the live domain
- If you’re using a multisite with domain mapping, double-check that each domain/subsite is pointed correctly and SSL is applied.
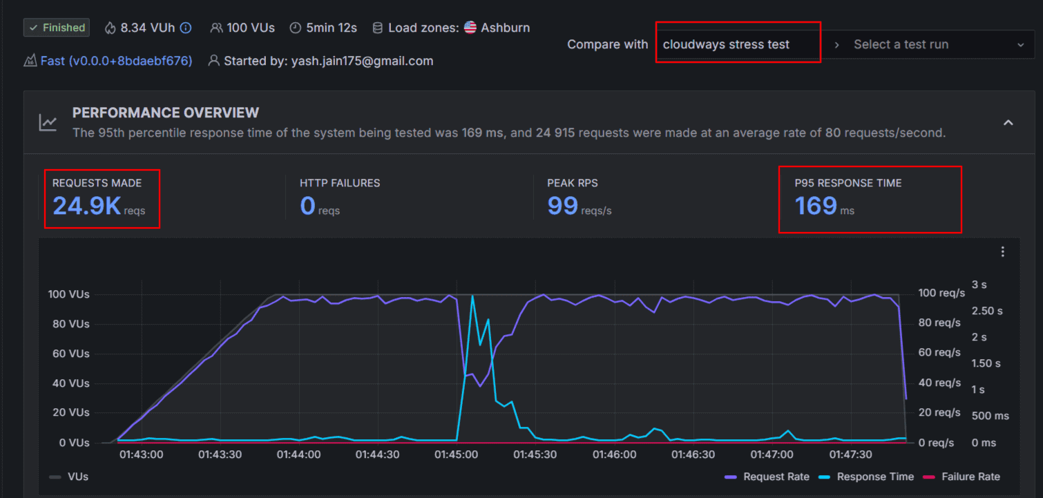
Comparative Case Study – What Have I Tested & What I Got?

As Iโm using Vultr HighโPerformance Servers for one of my blogs, I have tested this recent feature and here are the results for your view.
5,000 virtual users over 20 min, no caching, comparing High-frequency vs CPUโOptimized servers from Vultr on Cloudways.
Metrics include total requests, response times, login speed, page & asset delivery latencies.
I Found
โข CPUโOptimized handled ~115% more total requests than high-frequency.
โข P95 response times ~70% lower.
โข Login speed ~80% faster.
โข Page & assets load times 55โ60% faster in many cases.
โข CPUโOpt Vs High Frequency on Vultr: 807,400 vs ~376,100 total requests in the same test; response times drastically lower.

For multisite networks, especially with many loggedโin users or admin tasks, these lower latencies and high concurrency matter a lot. CPU-optimized servers showed excellent performance.
The CPU Optimized server lets you run all your multisites on a single instance, whereas the high-frequency plan requires multiple servers to avoid timeouts.
I understand that the โreduced contentionโ is the benefit of this high-traffic server hosting, especially under dynamic paths.
Best Practices to Keep CPU in Check (After Moving To CPU-Optimized Hosting)
Upgrading to a CPUโoptimized hosting server gives your site more breathing room; however, you still need to follow some best practices to cut down unnecessary CPU load. You may consider implementing the following things.
Use Caching Aggressively
Implement full-page caching, object caching, and Redis to minimize PHP execution and database calls. In the Cloudways Vultr hosting plan, Redis and Varnish can be enabled with just a few clicks.
Replace WP-Cron with Real Cron Jobs
On multisite networks, the default WP-Cron can trigger too often and spike CPU. Set up a server-level cron job and disable WP-Cron in wp-config.php.
Refactor Inefficient Database Queries
Slow or unindexed queries can consume a significant amount of CPU resources. Use tools like Query Monitor or New Relic to spot and optimize them. Avoid loading unnecessary data or doing expensive joins on high-traffic pages.
Limit AJAX and Heartbeat API Frequency
Reduce the frequency of admin-ajax calls and the WordPress Heartbeat API using plugins for logged-in users or busy admin dashboards.
Offload Heavy Tasks Asynchronously
Avoid processing large tasks (such as email sends, image optimization, or imports) in real-time. Utilize background processing libraries or task queues, such as WP Queue or Action Scheduler.
Block The Bots
CPU often spikes due to bad bots or spam hits. Use tools like Cloudflare, Fail2Ban or rate-limiting plugins to block or throttle malicious traffic.
Set Up Monitoring and Alerts
Use Cloudwaysโ built-in monitoring, Copilot AI insights, or third-party tools like New Relic to stay ahead of spikes. Set alerts for unusual CPU usage or slow responses.
By applying these practices, you ensure that your CPU-optimized hosting runs at peak efficiency to provide smarter performance that scales with your growth.
Future of Hosting & Why AI Matters
The future of hosting is being reshaped by AI tools. You might have noticed that the automation shifts reactive support to proactive management.
Besides, some of the features have already been adopted, like auto-tuning stacks, scaling based on traffic, and diagnosing issues before they reach users.
It is clear that AI will play a significant role in resource allocation with human intervention.
I’m seeing that the strength of AI lies in identifying the potential performance early.
Instead of getting a crash or user complaints, itโs better that AI can monitor metrics like CPU load, memory usage, real-time response, slowdowns and unusual patterns.
These insights allow you to act before users are affected, reducing downtime and preserving UX continuity.
Cloudways Copilot offers a glimpse into this future to offer AI-powered insights and one-click fixes for common issues.
If you manage high-traffic WordPress sites or scaling SaaS apps, choose the hosting platform that leverages AI to focus on growth.
Cloudways CPU Optimized Server Alternatives
Kinsta and WP Engine are competitors of Cloudways hosting, but they donโt have any such optimized server to boost the CPU performance. Instead, they allocate a number of PHP workers in the hood.
Letโs have a comparative view – Cloudways vs Kinsta vs WPEngine now!
| Metric | Cloudways CPU-Optimized | Kinsta (higher-tier with PHP workers) | WP Engine (upper plan) |
|---|---|---|---|
| Cost per unit of performance | Typically lower (you pay for a dedicated CPU) | Often higher, since you pay for managed infrastructure + workers | Higher |
| CPU isolation | Good (dedicated vCPUs) | Medium. You donโt share your PHP workers, but the underlying CPU might be shared among many customers | Similar to Kinsta |
| Scalability for dynamic workloads | Linear until CPU limit is hit | Constrained by PHP workers, queuing may start | Similar constraint |
| p95 response times under high concurrency | Likely best (given the headroom) | Good, but it may degrade when workers saturate | Similar to Kinsta, possibly worse if the plan is pushed |
| Failed requests/timeouts under stress | Minimal (if capacity chosen well) | Some queuing/slowdowns or timeouts when over capacity | More aggressive throttling or upsell pushes |
| Vertical scaling | You can upgrade the instance size or add a second node | You upgrade the plan (more workers) | Same |
| Overhead for management | You handle more (caching, queries) | More automation, but less direct control | Same as Kinsta |
| Ideal use case | Sites where dynamic/backend load is significant (LMS, membership, WooCommerce) | Primarily content + moderate dynamic use | Same as Kinsta |
My Viewpoints:
- If you have static or lightly dynamic subsites, Kinsta or WP Engine can perform well.
- If your subsites are heavy, Cloudways is the right choice to go with as it can deliver consistent performance under load.
Frequently Asked Questions
Check the answers to the common questions about the Cloudways CPU-optimized pricing plan tailored for high-performance WordPress multisite hosting.
Yes, of course! Even a small WordPress website can benefit from CPU-optimized hosting if it needs to handle dynamic content, WooCommerce tasks and heavy plugins.ย
Yes, really, but indirectly! Copilot is the AI-powered monitoring tool introduced by Cloudways to provide real-time diagnostics, automated fixes for potential troubles at the server level. It will alert you for the CPU abnormalities and hence you can use it as an initial trigger to investigate the server problems. Yes, you have the control to disable it through the dashboard.ย
According to my experience, I would say that a well-planned migration will result in minimal disruption. I should admit that migrating the multisite is a complex process; however, with the right approach, it can be done with minimal/no downtime. Managed hosting like Cloudways is offering the migration plugin to get the job done, or else you may request the dedicated support team to do it with care.ย
CPUโoptimized servers are of premium quality when compared to general-purpose hosting. The ROI justifies it, especially for high-traffic, resource-intensive sites. Faster load times and reduced risk of downtime under load will lead to higher user retention, lower bounce rates, and fewer performance-related issues. For growing businesses, the improved stability and scalability can outweigh the added cost.
Yes! Even on a CPU-optimized server, certain plugins run heavy PHP tasks that can spike CPU usage.
Wrapping Up
When your WordPress multisite gets affected by slow loading time, unexpected crashes, and timeouts, then it is high time to fix your CPU performance. You should not rely on the traditional hosting setups as they arenโt built to handle the high-frequency demands of sophisticated applications.
Thatโs where Cloudways CPU optimized servers come into action! It is specifically meant for intensive workloads so that your apps run fast and secure. As they combine processing power with AI-based diagnostics, you will get reduced latency even if your site handles thousands of concurrent users or complex background tasks run behind.
Take a closer look at your current CPU usage and if you feel that it should be improved, migrate a test environment to Cloudways CPU-optimized plan. Iโm sure you will see a drastic change in the server resource handling and better CPU performance.
I hope you have understood the Multisite CPU bottleneck and a perfect solution to fix it. Your website should grow your business instead of dragging it down. So, without hesitation, give this premium-quality hosting plan a try. Also, share your priceless thoughts in the comment section.
![6 Best WordPress Hosting in India for 2026 [Expert Picks]](https://bloggerspassion.com/wp-content/uploads/2022/10/best-wordpress-hosting-in-India.webp)


