Sponsored: WordPress.com paid for editorial coverage in this article. All editorial decisions are at BloggersPassion’ sole discretion.
I, Anil Agarwal, have already compared WordPress.com with many popular competitors like Hostinger, Bluehost, and SiteGround.
But today it’s all about the WPX hosting vs WordPress.com.
They both are fully managed WordPress hosting, and hence it would be interesting to find out the real winner.
Well, if you have been following or reading my blogs a couple of times, youโll definitely know that I have been using WPX web host on my BloggersPassion blog for more than 8+ years.
I am not forcing anyone to use WPX. Instead, I will reveal the true differences between WPX and WordPress.com. You can decide for yourself.
I have tested both the web hosting platforms thoroughly and am now sharing my insights.
Are you ready? Letโs go.

Table of Contents
Which Hosting Performs Better Among WordPress or WPX?
Based on real world testing, WPX Hosting undoubtedly offers the fastest page loading time as compared to WordPress.com and other service providers. However, WordPress.com is ahead in terms of reliability and handling bulk traffic without any crashes or downtime.
Here are the benchmarks of both hosts:
| Benchmarks | WordPress.com | WPX |
|---|---|---|
| Average Uptime | 99.999% | 99.999% |
| Average Page Loading Time | 1.2s | 3.66s |
| Stress Test | 92% Score (62 ms response time) | 100% Score (5.5 ms response time) |
| Overall Performance Score | 95% | 98% |
WPX’s main reasons for faster performance are that they have their own built-in CDN with 41 endpoints around the world. So no matter where your visitors come from, WPX ensures faster page deliverability.
On the other hand, WordPress.com is extremely good in the USA and the UK because it has its own data centers. For the rest of the world, one should enable CloudFlare Premium CDN.
Now, let me take you a little bit deeper.
When I tested the WordPress.com servers, there was no CDN enabled, and still, WordPress.com manages to deliver a good performance in locations like the USA, UK, and Canada. Turning on the CDN would give you a huge boost for sure.
| Location | WordPress.com Speed Score | Page Loading Time |
|---|---|---|
| Asia | 95% | 5.1s |
| UK | 100% | 3.4s |
| USA | 100% | 2.8s |
| Australia | 95% | 4.0s |
| Canada | 100% | 3.0s |
| Brazil | 98% | 3.7s |
| Average | 98% | 3.66s |
On the other hand, WPX is extremely fast in all regions as it enables the CDN by default in all plans.
| Location | Speed Score | Page Loading Time |
|---|---|---|
| Asia | 87% | 1.9s |
| UK | 97% | 1.2s |
| USA | 100% | 0.9s |
| Australia | 93% | 1.5s |
| Canada | 100% | 0.6s |
| Brazil | 93% | 1.5s |
| Average | 95% | 1.2s |
But do remember, WPX is costly (I will talk more about this later).
In the last 6 months of uptime monitoring tests, both hosts managed to produce 99.999% results.
However, youโll get an extra punch of reliability in WordPress.com. Why? Well, they supported burst scaling, meaning your site will perform efficiently in a high traffic or bulk traffic situation. WPX lacks this bulk traffic feature.
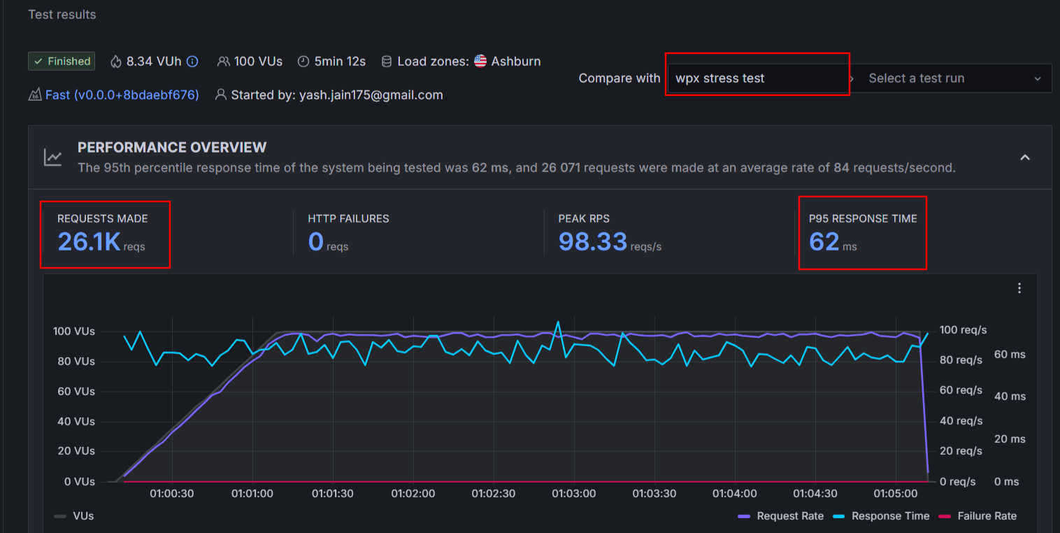
This is not just a textual fact. We have seen a real-time stress test.
When I send around 26k bulk traffic to both WordPress.com and WPX servers, gladly there are no crashes or downtime occurred.
However, when you look carefully at the stress test screenshots below, youโll see that the WordPress.com servers responded in a very lightning-fast speed, and hence their average score of response time is just 5.5 ms compared to the WPX 62 ms.


I guess declaring a final winner here is extremely different. WPX is fast worldwide, but their renewals would cost you a lot in the long run.
On the other hand, WordPress.com is extra reliable and going to be cost effective for USA and UK visitors as you donโt have to enable CDN for them. However, you might have to integrate a Cloudflare Enterprise CDN for better performance in other regions. Choose wisely.
Explore More:
Comparing Hosting Features Side By Side:
Every site user has different hosting needs, and hence it is crucial to compare the Hosting features first before making any decision.
| Features | WordPress.com | WPX |
|---|---|---|
| Free Domain | Yes | No |
| Fully Managed | Yes | No |
| Free SSL | Yes | Yes |
| AI Website Builder | Available for website design | Not supported |
| Number of Sites | 1 per licence | 1 โ 15 |
| AI Assistant | Included | Not included |
| Storage | 6 GB โ 350 GB | 10 GB โ 40 GB |
| Bandwidth | Unlimited | 100-400 GB |
| cPanel | Not available | Not available |
| Free CDN | Yes | Yes (Enterprise Level) |
| Email Accounts | Paid | Free (Not in all plans) |
| Money Back Guarantee | 7-14 Days | 30 Days |
| Free Weekly Backups | Yes | Yes |
| Free Daily Backups | Free in Higher Plans | Free in all Plans |
| On-Demand Backups | Free in Higher Plans | Free in all Plans |
| Staging Tool | Available | Available |
| 1 Click WordPress Installation | Supported | Supported |
| eCommerce Store Features | Supported | Supported |
| Uptime guarantee | N/A | 99.95% |
| Global Data Centers | Only Available in USA | Chicago, Sydney, and London |
| High Burst Capacity | Supported | Not Supported |
| Free Themes & Plugins | Yes | Not Provided |
| Migration | Free | Free |
| Domain Privacy | Paid | Paid |
| Malware Detection | Supported | Supported |
| DDoS Protection | Supported | Supported |
| Spam Protection | Available | Available |
| WAF | Supported | Supported |
| Proactive Plugins Monitoring | Supported | Supported |
| Multi Site Management | Not Supported | Supported |
| Phone Support | Not Available | Not Available |
| 24*7 Chat Support | Available | Available |
| Domain Registration | Supported | Supported |
WordPress.com allows hosts to host a single website in a single license. You can get 8 GB to 350 GB of storage space for your site. Those who donโt have an initial design experience can take advantage of AI website builders.
They also give you tons of premium themes for free. You can easily set up a store through WooCommerce support.
The Free basic CDN is there. The option to initiate on-demand backups is only available in premium plans. Security features like Spam Protection, DDoS Protection, Plugins monitoring, Vulnerabilities alerts, etc, are available to protect any kind of site. Although the 24*7 customer support response time is good, but phone support feature is not available.
For high traffic sites, WordPress.com supports auto resource scalability so that the sudden need of extra resources is met easily. Again, WPX lacks this functionality.

On the other hand, WPX allows you to host multiple sites in a single licence. The storage limit is 10-40 GB. Here, you donโt find a website builder. The real perk here is the availability of daily backups and on-demand backups in all the plans.
eCommerce features through WooCommerce integration can be pulled on your site.
Overall, both hosts do a decent job of hosting features. However, WPX has a clear advantage by offering premium CDN, Fix for you guarantee, Free performance boost, free daily backups, and much more.

Ease of Use:
In managed WordPress hosting, you might not need to spend time managing the hosting. But still, a beginner user interface, easy navigation is crucial.
Before moving forward, let me tell you that neither web host nor offer a traditional cPanel.
WordPress.com hosting user interface feels very straightforward to me. They donโt have complex tabs. Instead, everything is organized neatly.
All the hosting features, Backup options, data center configuration, link to open WordPress admin page, etc, are accessible easily. Unlike other hosting panels, WordPress.com limits the options to useful ones so that it wonโt overwhelm beginners.

On the other hand, the WPX user interface is broad, and youโll get a separate tab for most of the essential hosting features, including File Manager, Backups, and more. They try to create a more beginner friendly manner while following the cPanel organized user interface in mind.
For me, the overall UI of WPX hosting is convenient and easy to work with. Just the search option is missing here.

Customer Support Options Compared:
Both WordPress.com and WPX are fully managed WordPress hosting, and it would be wrong to not expect quality customer support here.
WPX offers help and technical assistance via 24*7 live chat, email, and ticket system.
Since 2016, I have been contacting them for all kinds of problems. They usually reply in 1-2 minutes. Plus, they always connect me to a real human and not a bot. Whenever my site experiences downtime or slow speed, I contact them to avail the free site optimization service.
Despite premium hosting, you donโt find phone support.

WordPress.com offers only a live chat option to connect with agents. They also have an AI assistant, which never sounds AI to me. It is highly skilled and proven to solve most of my technical queries.

Despite receiving great technical help from WordPress.com, the average response time is 10 minutes. Priority support is only available in higher-end plans.
WordPress and WPX Compared for Pricing & Long Term Money Value:
If budget is not the problem, you would definitely consider WPX. But it is really costly, especially when the time of renewals is getting closer to you.
WPX Hosting offers 5 to 1 year and monthly plans. Recently, they released their new โStarterโ plan, which costs you $10.79/month for 5 years. And renewals go crazy ($17.99/mo). This looks like a minor difference, but you will regret it if you ignore the calculation.
On the other hand, WordPress.com offers monthly, 1 year, 2 year, and 3 year hosting plans. The personal plan costs you $2.75/month.
The major advantage of WordPress plans as they donโt cost more on renewals. Almost all web hosting companies charge you double or triple the rates. But WordPress.com is fully transparent.
So if youโre looking to host a single website, then WordPress.com plans are going to be cost effective in the long run. However, if you have plans to hook multiple sites in a single hosting license, then you can always explore WPX.
<< Explore WordPress.com Hosting Plans [Discount Included]
<< Explore WPX Hosting
FAQs:
Which hosting is faster: WPX or WordPress.com?
WPX generally delivers faster loading times worldwide thanks to its built-in CDN and optimized servers. WordPress.com performs very well in the USA and UK, but it may need Cloudflare Enterprise CDN for better global results.
Can I host multiple websites on WordPress.com or WPX?
WordPress.com allows only one site per plan, whereas WPX lets you host multiple websites under a single license depending on the plan.
Is an AI website builder available on WPX or WordPress.com?
WordPress.com offers an AI website builder and an AI assistant. WPX does not include AI tools.
Which is more cost-effective for long-term use?
WordPress.com is more affordable over time because its renewal prices stay consistent. WPX renewals are significantly higher.
Is WPX worth it despite its higher price?
WPX is worth considering if you need top-tier speed worldwide, multiple sites, and advanced backups. But for a single website with predictable renewals, WordPress.com is more budget-friendly.
Final Words: Which Host is More Worth it in 2026?
I know that even after going through the comparison in detail, you might still have a bit of confusion. So based on performance tests, features, and other factors, hereโs the final verdict for WordPress.com vs WPX Hosting:
If your site receives high traffic but doesnโt usually face sudden spikes or bulk traffic, and your main priority is pure performance, then WPX is definitely worth considering.
However, if you want to stick to one hosting provider for the long term while keeping costs low, WordPress.com is the better choice. Along with affordable renewals and great performance, you also get higher reliability, which is especially helpful for growing or high-traffic websites.
Explore More Resources:
- WordPress.com vs SiteGround [Side By Side Compared]
- WordPress.com vs Bluehost [Which is More Worth it in 2026
- WordPress Hosting vs Hostinger Compared for Money Value
- WordPress.com vs HostGator [Which is Better in 2026?]



