Sponsored: WordPress.com paid for editorial coverage in this article. All editorial decisions are at BloggersPassion’ sole discretion.
WordPress.com offers hosting, and Bluehost is an old-school WordPress hosting provider.
Both are pretty different in terms of hosting features, pricing, and performance.
A lot of things have changed in Bluehost in 2026.
My team has tested both the web by actually purchasing their hosting servers. Here’s a proof:


Table of Contents
- The Comparison Summary
- Comparing Key Factors Side by Side
- Hosting Features Comparison: WordPress.com Offers Advanced Security, But Bluehost Allows Multisite Support
- Performance Tests: WordPress.com is good for Heavy Loads, Bluehost for light use
- User Interface Compared:
- Bluehost vs WordPress com: The Customer Support:
- Pricing Difference: Which Offers Better Affordability and Money Value?
- Pros and Cons:
- FAQs:
The Comparison Summary

WordPress.com is a superior choice for most users due to its high performance, advanced security, and bulk traffic handling capacity. It is ideal for high-traffic sites. In contrast, Bluehost delivers low performance and is only suitable for low-traffic sites.
You can choose WordPress.com if:
- You have a single website to host as WordPress.com offers a lowest budget friendly pricing for a single site.
- You prioritize speed and advanced security, as this host supports burst scaling, which handles traffic spikes easily.
- You are a beginner and looking for “complete technical assistance”, as WordPress.com is fully managed, which lets their technical team handle the maintenance.
You can choose Bluehost if:
- You want to host multiple sites in a single licence at a affordable rates
- You prioritize cPanel, as Bluehost allows users to enable old school cPanel in a single click.
- You are looking for Phone support, as Bluehost offers phone based support in various languages.
Key Differentiators
- Pricing: WordPress.com has lower starting and renewal costs compared to Bluehost.
- Performance: WordPress.com use of burst scaling and unlimited bandwidth generally results in faster load times and overall better performance than Bluehost
- Interface: WordPress.com offers a modern designed hosting dashboard while Bluehost provides the traditional cPanel
- Customer Support: Bluehost offers phone support as an extra option compared to WordPress.com.
- Features: WordPress.com offers more SSD storage on its WordPress hosting plans and Bluehost allows you to install multiple sites on a single license.
Comparing Key Factors Side by Side
Here’s how both the hosts compared:
Hosting Features Comparison: WordPress.com Offers Advanced Security, But Bluehost Allows Multisite Support
Winner: WordPress.com
WordPress.com offers only fully managed WordPress hosting. Bluehost provides several types of hosting. To keep the comparison fair, we will focus only on the “WordPress hosting” plans from both providers.
Let’s look at the feature comparison table first so you can easily see what each host offers.
Comparison Table:
| Features | WordPress.com | Bluehost |
| Types of Hosting | Fully Managed WordPress & WordPress Hosting | WordPress, Shared, VPS, Dedicated, WooCommerce, Cloud |
| Free Domain | Yes | Yes |
| Fully Managed | Yes | No |
| Free SSL | Yes | Yes |
| AI Website Builder | More Advanced | Basic |
| Number of Sites | 1 per licence | 10-100 |
| AI Assistant | Included | Not available |
| Storage | 6 GB – 350 GB | 10 GB – 100 GB |
| Bandwidth | Unlimited | Restricted |
| Control Panel | Not available | Available |
| Free CDN | Yes | Yes |
| Email Accounts | Paid | Free for 1 month, then paid |
| Money Back Guarantee | 7-14 Days | 30 Days |
| Free Weekly Backups | Yes | Yes |
| Free Daily Backups | Free in Higher Plans | Free in Higher Plans |
| Staging Tool | Available | Available |
| 1 Click WordPress Installation | Supported | Supported |
| eCommerce Store Features | Supported | Supported |
| 99.9% uptime guarantee | N/A | N/A |
| Global Data Centers | Only Available in USA | USA, India, London, China |
| High Burst Capacity | Supported | Not Supported |
| Free Themes & Plugins | Yes | Not Available |
| Migration | Free | $149 or Free if eligible |
| Domain Privacy | Paid | Free for 1st year only |
| Malware Detection | Supported | Supported |
| DDoS Protection | Supported | Supported |
| Spam Protection | Available | Not Available |
| WAF | Supported | Supported |
| Multi Site Management | Not Supported | Supported |
| Phone Support | Not Available | Available |
| 24*7 Chat Support | Available | Available |
Similarities in Features:
- Both hosting providers offer a lot of freebies to their users. For example, you are getting a Free Domain, SSL, CDN, Website Backups, Staging tool, 1 Click WordPress install, WooCommerce support, DDoS Protection, and more.
- Gladly, both offer 24*7 live chat support.
- Both hosts have an AI website builder tool, which helps beginners with their website design and setup.
- Both hosts offer real-time or daily backups in their high-end plans, which is a problem for entry-level sites.
- Both hosts offer a dedicated eCommerce store plan, which includes pre-built tools for building a quick store on WordPress.
Key Differences & Drawbacks:
WordPress.com:
- Fully Managed Hosting: Since WordPress.com is fully managed, it’s easier for beginners to handle setup and maintenance. The company’s technical support is also stronger and more specialized.
- Better AI Tools: They also includes an AI assistant and a smart website builder that helps you design pages and create content. Bluehost’s builder is simpler and offers fewer customization options
- Extra Scalability: In terms of storage, WordPress.com allows you to expand up to 350 GB while Bluehost just has a 100 GB maximum scalability supported.
- Unrestricted Bandwidth & Burst Capacity: These two features help this host hosting servers to handle traffic spikes easily as compared to Bluehost.
- Migration Saves More: In WordPress.com, you can migrate your site from another host for free with the help of a technical team. In Bluehost, you might have to pay $149 migration charges if your site doesn’t clear the eligibility rules.
- Free Themes & Plugins: WordPress offers lots of free themes for all kinds of site ideas, including blogs, e-commerce, and more. It saves beginners $150-$200 per year on theme costs. Further, it also offers free plugins. For example, when I signed up, I got plugins like Gutenberg, WooCommerce, JetPack, Akismet, and more. Bluehost lacked all this.
- Advanced Security: WordPress.com servers are hosted in a big company and hence it offers huge security benefits compared to entry level hosts, including Bluehost and Hostinger. The extra security perks include Built-in 2FA, Proactive Plugins Monitoring, Plugin Maintenance, Managed support, and more.
Bluehost:
- Extra Number of Sites: If you want to install multiple sites within a budget, then this host works better. It allows you up to 100 sites per license, while WordPress just allows one.
- Control Panel: Bluehost still believes in old school, meaning you can set up a cPanel-based hosting environment here, while WordPress.com has its own modern user interface.
- Email Accounts: Email is an important hosting feature, and both hosts disappoint me here. Bluehost offers a free email trial for 1 month. However, with WordPress.com, you need to enable their email marketing service, which costs extra.
- Longer Refund Policy: Bluehost is more risk-free and offers a 30-day refund policy compared to WordPress.com, where 7 to 14 days are available for refund.
- Extra Data Centers: Bluehost has multiple server locations worldwide, including India, London, China, and the USA. WordPress.com currently hosts only in the USA.
- Domain Privacy: Bluehost includes domain privacy protection for free during the first year, while WordPress.com charges extra.
- Phone Support: If you prefer phone support, then Bluehost works better than WordPress.com.
In terms of hosting features, WordPress.com offers more value. It provides a fully managed setup, advanced security, free migration, and helpful AI tools that make website management easier for beginners. Its performance and automation stand out clearly.
Bluehost still has some strengths, such as multiple site support, cPanel access, extra data centers, and phone support. However, it requires more manual work and does not include as many built-in features.
Explore More:
Performance Tests: WordPress.com is good for Heavy Loads, Bluehost for light use
Winner: WordPress.com
Performance is the primary option to decide on any host.
Well to be honest, I tested a lot of hosting providers and their benchmarks always tell a different story compared to what they have mentioned in their website.
Neither WordPress.com nor Bluehost officially provides an uptime guarantee, but both have shown impressive real-world uptime results.
| Pointers | WordPress.com | Bluehost |
| Uptime Guarantee | Not available | Not available |
| Recorded Uptime | 99.999% | 99.813% |
| Storage Type | NVMe | NVMe |
| Average Response Time | 0.245 ms | 153 ms |
| Fully Loaded Time | 3.66s | 6.76s |
| Data Centers | US only | USA, India, China, and UK |
| CDN | Yes, with 28+ locations worldwide | Yes |
In my fastest web hosting list, I ranked WordPress.com at the best in a traffic load handling capacity. However, I discarded Bluehost from the list as it failed to meet the minimum performance standards. Bluehost’s uptime is good, but its average loading time of 6.76 seconds is much slower compared to WordPress.com’s 3.66 seconds.
Key Differences:
- Performance by Region: WordPress.com delivers excellent performance in the US and UK, though it tends to load slightly slower in Asian regions. Bluehost shows moderate performance across most global locations.
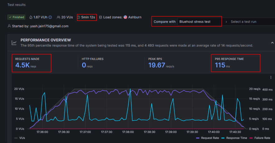
- Response Time Under Load: During stress testing, WordPress.com servers recorded an average response time of just 5.5 ms, while Bluehost averaged 115 ms. This shows that WordPress.com can handle high-traffic situations much more efficiently.
- Uptime Consistency: Over the last six months, WordPress.com maintained an uptime of 99.999%, while Bluehost averaged 99.813%.
Here are the snapshots of my WordPress.com and Bluehost Performance tests:






User Interface Compared:
Winner: Tie
When I first set up my account with WordPress hosting, I noticed something different right away: they don’t use the standard control panel that many other hosts offer, including Bluehost.

However, after spending just a couple of hours getting oriented, I realized their unique management area is straightforward and simple to use.
The main view gives you key information about your subscription, details on your backups, and a fast link to jump into the familiar WordPress site editor. These features are useful and make accessing everything very quick!

Bluehost uses a control panel that is familiar to most people who manage websites. This system is a kind of standard for the hosting industry, having been around for more than two decades.

The great thing about this is that if you ever get stuck or need help with a specific task, you can easily find a huge number of guides and videos online to walk you through it.
I found Bluehost’s control panel perfectly functional, but I think you’ll appreciate it most if you’ve already used web hosting that relies on this specific type of setup before.
Overall, WordPress.com offers a more modern beginner friendly user interface. However, Bluehost works better for those users who are looking for the old-school cPanel.
Bluehost vs WordPress com: The Customer Support:
Winner: Bluehost
Both hosting servers offer 24*7 live chat support… But how is the quality? Is there any difference?
I connected with the WordPress.com human support team using the live chat feature. They took about ten minutes to reply, which I consider to be an average response time.
Their support agents are clearly experts. Since this is a fully managed service, they go far beyond just telling you what to do.
They actually take care of all the technical problems themselves, a level of service that’s a big step up from what many less expensive hosting companies offer.
I also connected with their AI assistant, which responded to me clearly.

WordPress.com doesn’t offer phone support. Bluehost is ahead here.
The availability of phone support is a key advantage over some competitors, like WordPress.com and Hostinger. If you need to speak to someone, you can call them directly at 888-401-4678.
Furthermore, one major benefit, particularly for customers in specific regions, is that Bluehost also provides assistance in local languages, especially if you purchase a plan in India.
With Bluehost, a person joined our live chat almost instantly. Unlike WordPress.com agents who connected me in an average of 10 mins, here we were talking and getting answers within about a minute.
All this stuff gives an edge to Bluehost hosting in terms of customer support.
Pricing Difference: Which Offers Better Affordability and Money Value?
Winner: Tie
After performance, the most important factor role play is Money.
WordPress.com is an underrated affordable hosting service people don’t know that they too offer affordable hosting plans. Here you get hosting plans in a 12, 24, and 36 months tenure.
However, Bluehost offers only 12 months and 36 months based hosting plans.
In my observation, WordPress.com looks more affordable in a 24 months tenure, but Bluehost is cheaper when you’re looking for 36 months plans.
Pricing Similarities:
- Both hosts offers a lowest pricing in a maximum hosting tenure
- Both hosts offers a daily backups in their high tier plans
- The priority support is unlocked in higher tier plans
- Free domain, Free SSL, and Free CDN is available in all the plans
Pricing Differences:
- WordPress offers more affordable plans for single website as compared to Bluehost
- Bluehost offers domain privacy free for 1 year. While WordPress.com charges extra for the same.
- WordPress.com offers a unlimited bandwidth but there is restriction with Bluehost
- Bluehost is going to be more affordable in a multi-site option and for building a eCommerce based store site
Pricing Comparison Table:
| Features | WordPress.com | Bluehost |
| Staring Price | $2.75/month | $3.99/month |
| Websites Allowed | 1 per licence | 10-100 |
| Storage | 6 GB – 350 GB | 10 GB – 100 GB |
| Bandwidth | Unlimited | Restricted |
| Free Domain | Yes | Yes |
| Free SSL | Yes | Yes |
| Daily Backups | Free in Higher Plans | Free in Higher Plans |
| Money Back Policy | 7-14 Days | 30 Days |
| AI Website Builder | Advanced | Basic |
| Free CDN | Yes | Yes |
| eCommerce Plan | Commerce ($31.50/month) | eCommerce essentials ($6.99/month) |
| Migration | Free | $149 or Free if eligible |
| Hidden Charges | Yes (Domain Privacy, Email, etc) | Yes (Email, Daily Backups, etc) |
| Best Value Plan | Premium ($5.50/month) | Business ($6.99/month) |
Opinion & Verdict:
If you are looking to host a single website on a budget, then WordPress.com is the clear winner. However, if you want to set up a budget eCommerce site then Bluehost sounds more affordable.
WordPress major advantage is unlimited bandwidth but Bluehost biggest plus is allowance of multi site support in a single licence.
Pros and Cons:
| WordPress.com Pros | WordPress.com Cons |
| Offers affordable pricing to host a single website | The e-Commerce plan is priced at a higher cost |
| Provided better performance and advanced security features | Doesn’t allow to host more than a single site in a single licence. |
| Support burst scaling, which helps an eCommerce site to handle big traffic with ease | |
| Fully managed high quality technical support | |
| Renewals are less |
| Bluehost Pros | Bluehost Cons |
| Uptime meets the minimum standard | The average page loading time is poor |
| Affordable to host multiple sites | Expensive for a single site |
| Phone support is a real perk | |
| cPanel advantage |
FAQs:
Which web host offers the cheapest hosting plans: WordPress.com or Bluehost?
WordPress.com has a lower starting price at $2.75/month compared to Bluehost’s $3.99/month. The research notes that WordPress.com is more affordable for hosting a single website, while Bluehost is more affordable for a multi-site option and for building a budget e-commerce site.
How much does WordPress.com cost?
The starting price for a WordPress.com hosting plan is $2.75/month. The E-commerce Plan costs $31.50/month.
How much does Bluehost cost?
The starting price for a Bluehost WordPress hosting plan is $3.99/month. The E-commerce Essentials plan costs $6.99/month.
Which is better: WordPress or Bluehost?
The article’s overall verdict is that both have strengths, but WordPress.com is a superior choice for most users due to its high performance, advanced security, and bulk traffic handling capacity, making it ideal for high-traffic sites.
– Choose WordPress.com if: You have a single website, prioritize speed and advanced security (burst scaling), and are a beginner looking for fully managed hosting and complete technical assistance.
– Choose Bluehost if: You want to host multiple sites in a single license at affordable rates, prioritize the traditional cPanel interface, or are looking for phone-based customer support.
What are the alternatives to WordPress.com and Bluehost?
If you don’t find these two hosting services suitable, you can try Hostinger, which ranked top in the best web hosting overall.
Explore More:
- Web Hosting Statistics [Updated for 2026]
- Hostinger vs WordPress.com Comparison [Side By Side]
- Hostinger vs Bluehost [Compared & Tested]


![6 Best WordPress Hosting in India for 2026 [Expert Picks]](https://bloggerspassion.com/wp-content/uploads/2022/10/best-wordpress-hosting-in-India.webp)
